AI Assistant for MCN
Objective
This document discusses how artificial intelligence (AI) is used to support and enhance the Multi-Cloud Network Connect (MCN) workspace.
F5® Distributed Cloud Services provides the MCN workspace to help you deploy, update, and manage Customer Edge Sites across public cloud, baremetal, VMware, KVM, or K8s clusters. It also enables you to manage site infrastructure such as hardware devices, virtual network devices, fleets, and more.
Currently, AI is used to help you understand the state of a given site and possible actions to help solve any existing problems. Using the MCN UI, you can ask the AI Assistant to explain something, and it will look into the issue and provide an analysis, possible follow-up actions, and more details on the topic.
You can also ask the AI Assistant questions to get more information or other information. Currently, the AI Assistant has limited capabilities; however, the system is continuously evolving to cover a broader range of inquiries.
Prerequisites
A Distributed Cloud Services Account. If you do not have an account, see Getting Started with Console.
Invoke the AI Assistant

Figure: AI Assistant Orb
-
Log into the Console and notice the multi-colored orb in the upper right.
-
Click the AI Assistant orb to display the AI Assistant window.
-
Using the three buttons in the upper right, you can:
- Dock or undock the AI Assistant.
- Switch between large and small AI Assistant windows.
- Hide the AI Assistant.
The AI Assistant will remember your choices and use them for the next invocation.
The AI Assistant will also be displayed.
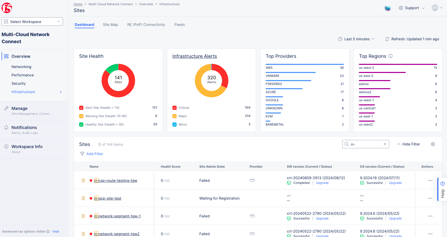
Analyze the Administration State of a Site
A Site list is shown on the dashboard of the Sites page. To see it, navigate to Overview > Infrastructure > Sites and select the Dashboard tab.

Figure: Sites Dashboard
Analyze the AI Assistant.
-
Log into the Console and Select the
Web App & API Protectionworkspace. -
Navigate to
Overview>Infrastructure>Sitesand select theDashboardtab. -
Find the site you want to analyze in the sites list at the bottom of the page. You may find it helpful to use the
Searchfield orAdd Filterto reduce the size of the list. -
For the site in question, click
...>Analyze with AI.

Figure: State of Site AI Assistant Explanation
You are now using the AI assistant, and it is showing the results of your implied question.